PART 1 PART 2

This post provides a detailed guide on deploying VMware Aria Suite Lifecycle in VCF mode as part of a VCF On VxRail solution. It covers the necessary prerequisites and walks through the deployment process, including screenshots. The VMware Aria Suite Lifecycle automates the LCM of the Aria Suite. It must be deployed before any Aria Log Insight, Aria Operations, or Aria Automation components can be deployed. The Aria Suite Lifecycle contains the functional elements that collaborate to orchestrate the LCM operations of the Aria Suite environment. Aria Suite Lifecycle VM is deployed onto the xRegion NSX-T segment.

Note: ensure ‘My VMware’ creds are entered successfully in the SDDC Manager repository settings and the list of available products are being displayed in the SDDC Manager repository.

Before we can deploy Aria Suite Lifecycle we first need to download the the Aria Suite Lifecycle product Binary. From within the SDDC Manager console click Bundle Management and download the VMware Software Install Bundle –Aria Suite Lifecycle 8.14:

To begin the deployment of Aria Suite Lifecycle navigate to Administration->Aria Suite and click DEPLOY:

Before proceeding with the deployment of Aria Suite Lifecycle there are few pre-reqs that need to be met:

  • AVN (PART2)
  • IP subnet & Gateway
  • DNS entry, FQDN & IP Address for Aria Suite Lifecycle virtual appliance on the cross-instance NSX segment and prepare both forward (A) and reverse (PTR) DNS records
  • Allocate an IP address for the NSX standalone Tier-1 Gateway on the cross-instance NSX segment. This address is used for the service interface of the standalone NSX Tier 1 Gateway created during the deployment. The Tier 1 Gateway is used for load-balancing of specific Aria Suite products and Workspace ONE Access.
  • Required storage: 178 GB
  • Virtual disk provisioning: Thin

Once you have validated that the required pre-reqs are met using tools such as nslookup to check forward/reverse DNS records and confirming the AVN is routable to the management network, then click BEGIN:

The appropriate network settings auto populate with the correct AVN values:

Next enter the Aria Suite Lifecycle vm appliance settings:

Review provided settings and click FINISH:

Validation in-progress (checks forward/reverse DNS records):

Deployment in progress. Click on task and open the deploy Aria Suite Lifecycle task to track progress of the installation:

View from vSphere UI, OVF being deployed:

Details of tasks performed during the Aria Suite Lifecycle deployment:

On successful completion of the Aria Suite Lifecycle deployment task it is now possible to log into Aria Suite Lifecycle console via SDDC Manager, navigate to Administration->Aria Suite->Aria Suite Lifecycle  and click the lick Aria Suite Lifecycle link to launch:

Enter the System Admin password provided for the install:

The Aria Suite Lifecycle console opens and from here we can see the config and imports applied as part of the SDDC Mgr deployed Aria Suite Lifecycle:

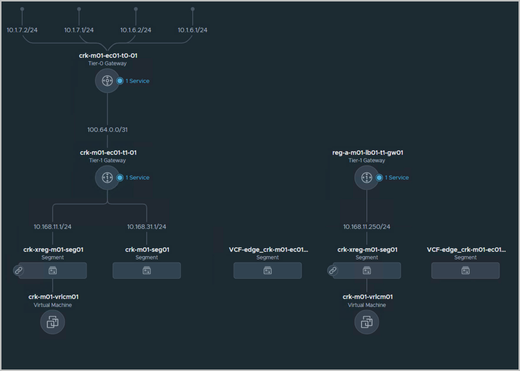
Network topology view from NSX-T manager UI details the Application Virtual Network including the two NSX-T Edge virtual appliances in the management workload domain to support upstream connectivity for the AVN (the 2 edges are hosting the T0&1 G/W’s):

Using powershell VCF Module to retrieve info:

Once Aria Suite Lifecycle is deployed in the management domain, it can then be used to deploy the Aria suite of software on the Cloud Foundation on VxRail instance.

Useful Reference:

Planning Guide—VMware Cloud Foundation 5.x on VxRail

vRealize Suite Lifecycle Manager in VMware Cloud Foundation mode

Note: this is an example for reference only please use the installation procedures provided by DELL/VMware.

Thanks for reading!

2 Comments »

Leave a comment